全国免费咨询热线:

0512-57853370

您现在的位置: 首页 > 新闻中心 > 行业资讯热辣滚烫!一文读懂日用百货行业进销存、往来账管理方案!
热辣滚烫!一文读懂日用百货行业进销存、往来账管理方案!
作者:szlbt    日期:2024-02-23    阅读()

日用百货经销商,作为行业链中的重要环节,既面临市场环境挑战,又面临上下游的挤压,面临诸多管理难点。小编从用友旗下畅捷通好生意产品客户中提取共性的业务场景,希望帮助到日用百货的经销商实现降本增效


经常遇到的业务问题:

  • 拓客难、渠道管理难、旺季销售效率低;

  • 内部各岗位单独做单,数据不共享;

  • 往来资金核算难,上游逐月打款压货,资金压力大,下游超额赊销,账款积压收款难

  • 仓库管理难,出入库频繁,拣货效率低易出错,补货管理难。


好生意进销存软件,是一款用友旗下畅捷通公司研发的产品,品牌信誉度好、产品过硬、灵活好用,手机电脑端都可以使用,适用于日用百货行业管理。



01

日用百货

进销存+往来账方案


根据日用百货商贸全流程管理需要,采购管理-销售管理-库存管理-往来资金(应收应付、费用等)管理为主。

图片(点击放大查看)



02

分角色规划业务流程

各部门高效协作


  • 根据公司内部流程划分,分角色在系统内设置权限,提升工作效率,数据实时共享。

  • 公司敏感数据,尤其是成本、利润、客户数据等是公司最重要的资产。

  • 对于业务员和库管这些角色,不需要了解采购成本,只知道数量即可,好生意系统内支持针对不同角色设置不能查看的敏感数据,不同角色查看单据,敏感数据自动加密

图片(点击放大查看)



03

下游经销商多层级管理

信用额度授信管理

销售回款提醒、应收账款管理


经销商管理:经销商分布广,层级多,根据经销商情况设置不同的等级,也可以设置经销商分类,设置价格本,精细管理。

图片(点击放大查看)


账期管理:根据不同类型的经销商,既可以设置信用额度,也可以设置信用期限,系统根据客户下单情况,按照系统设置提示或拒绝下单。

图片(点击放大查看)


消息提醒:使用了消息提醒,系统会根据回款提醒日期,系统内发消息给财务,实时提醒,提高回款率,降低货款积压。

图片(点击放大查看)



04

手机开单

PDA开单

AI智能开单

直连云打印机/蓝牙打印机快速开单

手机/PDA开单:PDA扫码开单,选品精准,下单提效

图片(点击放大查看)

蓝牙远程打印:直连云打印机/蓝牙打印机快速开单,极大方便销售与库管开单及单据流转。

图片(点击放大查看)

单据/数据共享:销售员手机开单,实时在电脑端、手机端同步数据,库管可快速安排发货,缩短交付周期,提升货物周转效率

图片(点击放大查看)



05

线上线下一体

线上订货商城

解决下游经销商订货难题


经销商千人千价:预置好不同经销商价格,旺铺根据经销商等级自动显示商品的对应价格。

订货权限按需配置:支持经销商资质审核,避免竞争对手恶意登入;商品多维度维护,支持模糊库存/起订量/月销量等。

订货商城装修灵活:预置标准建店模板、支持高阶装修,帮助企业开拓线上销售通路,广拓客源、提高竞争力!

图片(点击放大查看)



06

经销商分层经营、联络管理


经销商分层经营:根据下游客户贡献度,分层经营,突出重点跟进客户。 

经销商联络管理:依据客户下单情况,系统自动区分客户状态,重点突出有风险的客户,避免客户流失。

经销商数据统计:可根据经销商分类或按照精选商销售数据排名统计,区分核心经销商数据,重点经营。

图片(点击放大查看)



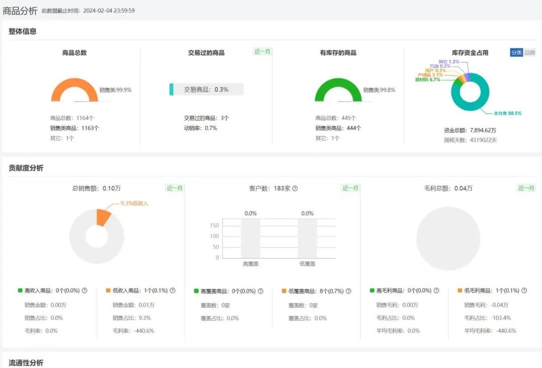
07

商品销售数据实时统计

商品数据分析


商品销售数据分析可根据商品分类、品牌等维度统计商品销售金额和毛利等,整体展现商品销售数据。

商品分析:商品种类众多,系统自动归集商品销售数据,给商品打标签,便于商品管理。

图片(点击放大查看)



08

往来账与业务数据互通

往来资金对账核算

非常简单!


日用百货公司业务和财务核算,分别有不同部门负责填报,之前方式是业务拿票据给到财务,财务审核-统计-核算等,但是经常出现业务、财务扯皮的情况

  • 自动出供应商账本、客户账本:进货单、销货单自动出账本,总账、明细账

  • 自动出对账单,智能对账:供应商的账(应付-已付-未付),客户的账(应收-已收-未收),清楚明了


图片(点击放大查看)




上一篇:来了!新公司法中比“5年内出资”更该关注的条款! 下一篇:财政部再发试点公告!畅捷通积极推进电子凭证会计数据标准深化试